TheMarsican Allora
Zona: Giffoni Valle Piana (SA, Campania)
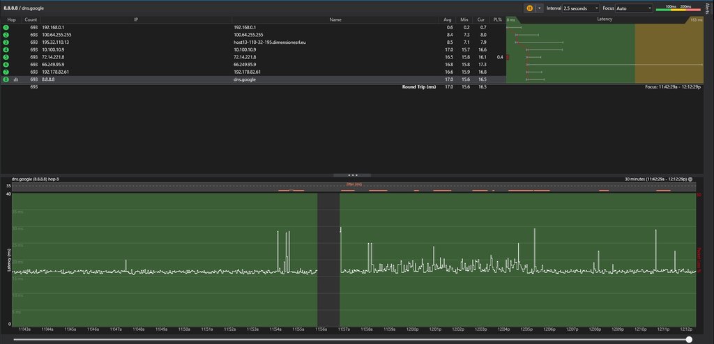
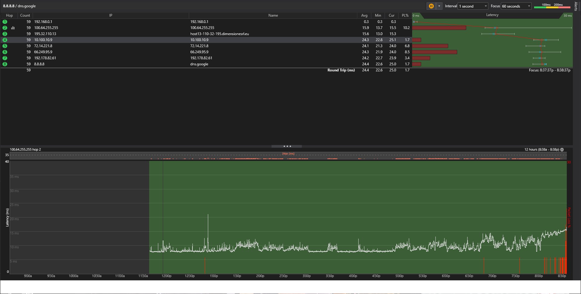
Che test vorreste? Ieri ho usato un random packet loss tester e fatto un semplice "ping 50 volte questo IP" nel CDM di windows su cloudflare.com
Ed in entrambi i casi ho perso attorno all'8% dei pacchetti con circa 15 di Ping (Il ping in questo caso andava benissimo e che ogni tanto e' 150+, non in questo caso)
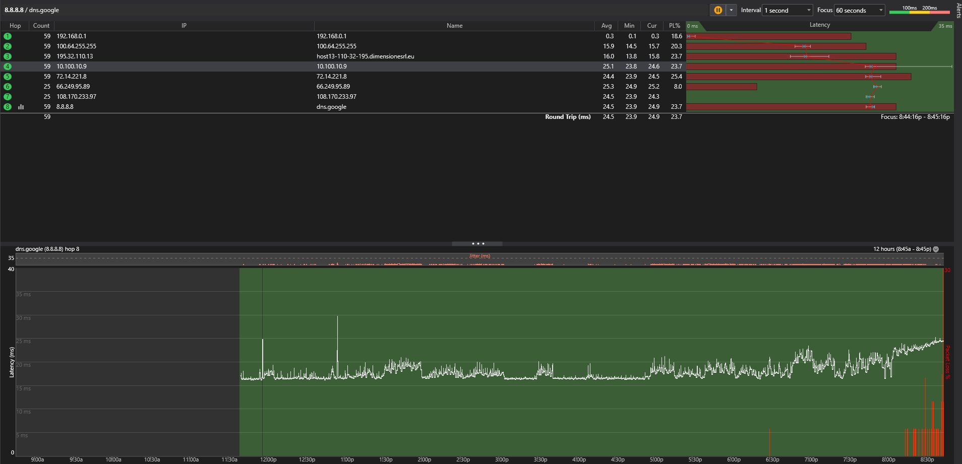
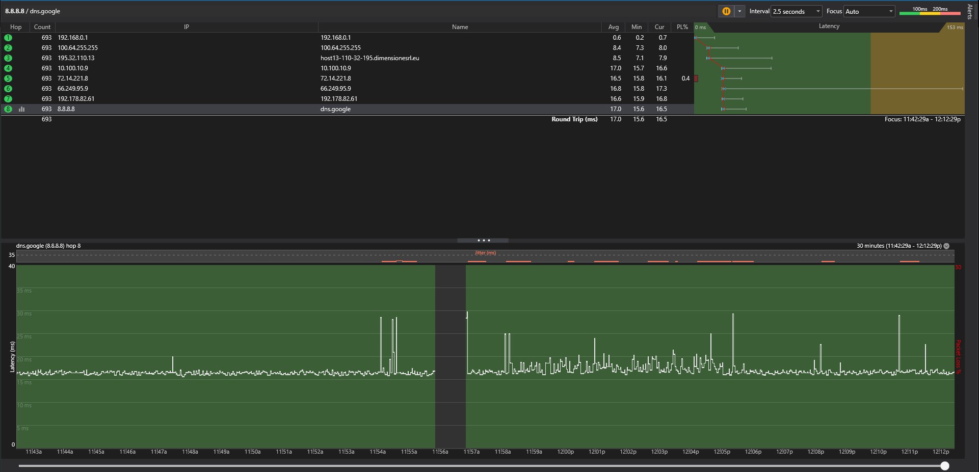
Stamane, ho rifatto il test, e boom, 0% di Packet loss e 7 di ping : D
In piu' sento le persone normalmente su Discord/Teams, e non mi teletrasporto in giro stile Goku in game lmao
ernesto73
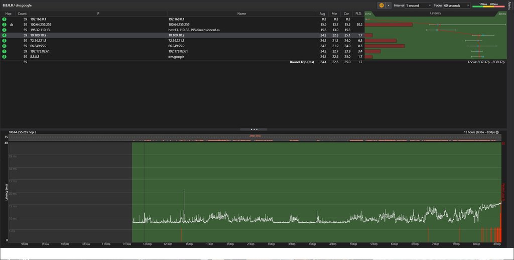
Su TIM avevo attorno al 31 di Ping F I S S O, con Dimesnione oscillo tra il 25 ed il 36 in base a come gli gira, quindi il ping e' li praticamente