P1R4NH4 Detto ciò si, le rotte upstream e downstream possono sicuramente essere diverse, ma trattandosi di acccess network mi aspetterei che siano sempre quelle dal bras in giù (metro router e access router). Però magari mi sbaglio, @LATIITAY tu che dici?
In realta' credo ci siano (almeno da backbone in su) router ridondati in VRRP e/o addirittura anycast, perche'...
... questi da fuori si trovano alla stessa distanza di hop 🤣
Cmq anche in IPv4 tendono a fare "cose strane" con gli IP che rispondono alle traceroute (vedi hop partner-network-device.nflxvideo.net che si vedono ultimamente, ma mesi fa per dire ci stava un IP di Google usato "a caso" nella stessa maniera, si vedeva nelle traceroutes fatte da iliad mobile...)
Piu' che anycast cmq probabilmente sono in VRRP o simile, e anche configurati per rispondere sempre con IPv6 "diversi" da quelli "effettivi" (che sarebbero quelli effettivamente configurati nelle punto-punto tra router effettivamente attraversate dai pacchetti). Insomma una specie di security through obscurity non so manco se volontaria oppure no... 🤣
Certo che a pensarci bene, se ogni access router fosse ridondato si potrebbero spiegare anche cosi' i continui flap... Un router che muore, l'altro che subentra... Anche se 15/32 secondi mi sembra decisamente troppo, ci dovrebbe mettere 1-2 secondi... E a maggior ragione dovrebbero avere dei log ben evidenti da cui desumere il problema se fosse cosi' 🤔
No, il BRAS non c'e' in IPoE, e cmq non sarebbe nella core, sarebbe l'access router ma delle PPPoE.
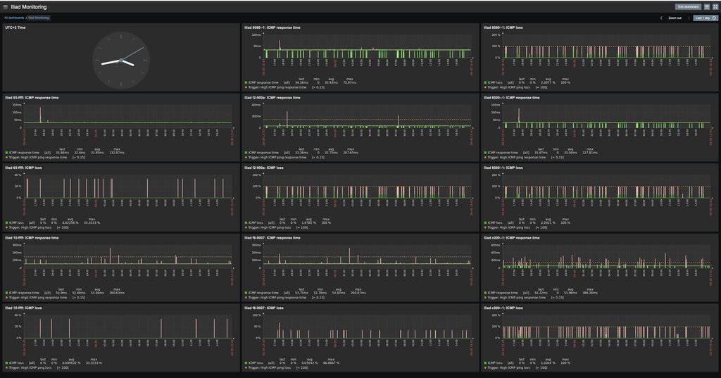
P1R4NH4 Vedo che comunque dall'interno l'hop due che dovrebbe essere 2a01:e10:e700:10::f6:9007 non risponde mai.
Eh, non capisco proprio perche' abbiano scelto di droppare quei pacchetti... Mah...
P1R4NH4 EDIT: Oops, mi sa che il messaggio a cui ho risposto non esiste più... ☹️
Vero... Non ho fatto in tempo a leggere 🙈 😅
P1R4NH4 EDIT 2: Esiste di nuovo, rispondo al messaggio MaxX
EDIT: E mentre scrivevo e' comparso il nuovo 🤣