MattCross Io ho pensato alla piastra dove hanno attaccato in armadio la mia utenza
Ma sai se è stata fatta questa operazione? Non vorrei dire stupidaggini, ma credo che per una migrazione potrebbero anche non spostarti.
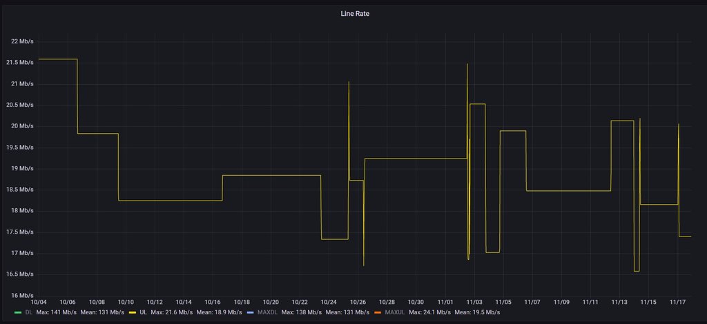
Comunque in teoria se sono problemi fisici (e non logici) dovrebbe essere impattata la portante, la mia fttc ha problemi all'uplink e se vado a graficare la portante in uplink ottengo una cosa del genere:

Se invece a te è bella costante, mi viene difficile da pensare sia un problema fisico, ma magari è un problema "logico" della porta del dslam a cui sei collegato - @[cancellato] è possibile?
MiloZ Con un modem Broadcom ed upload pieno senza shaping un C al bufferbloat in FTTC ci sta.
Anche C mi sembra un po' tanto, io ho un uplink "complicato", un modem broadcom e se disattivo tutti i qos non scendo sotto B