Salve a tutti,
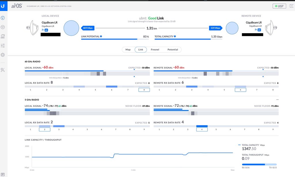
alla fine dopo diverse prove nel mio caso a 2km ho rinunciato a farlo visto che i problemi erano tanti e le interferenze anche; quindi ho valutato un'altra alternativa ovvero fare un doppio ponte tramite un'altro amico dove la sua zona è molto più libera e stiamo riprovando le gigabeam lr che avevo provato io; nella UI segna 1,31km ma in realtà sono solo 1,2Km questo è il link in fase di aggiustamento.
Ora il problema è capire perché il link è ballerino, varia tra 72% e 86%, vi posto tutti gli screen credo necessari per capire se è il caso anche di cambiare frequenza per il 5Ghz, il 60Ghz funziona benissimo sembra.
In full duplex c'è in media 1Gbps stabile, se disattivo il calcolo dell'EIRP Limit il link diventa molto più stabile e resta quasi sempre intorno all'82% però non so dove controllare l'effettiva potenza di uscita
Grazie in anticipo a tutti




