Buonasera,
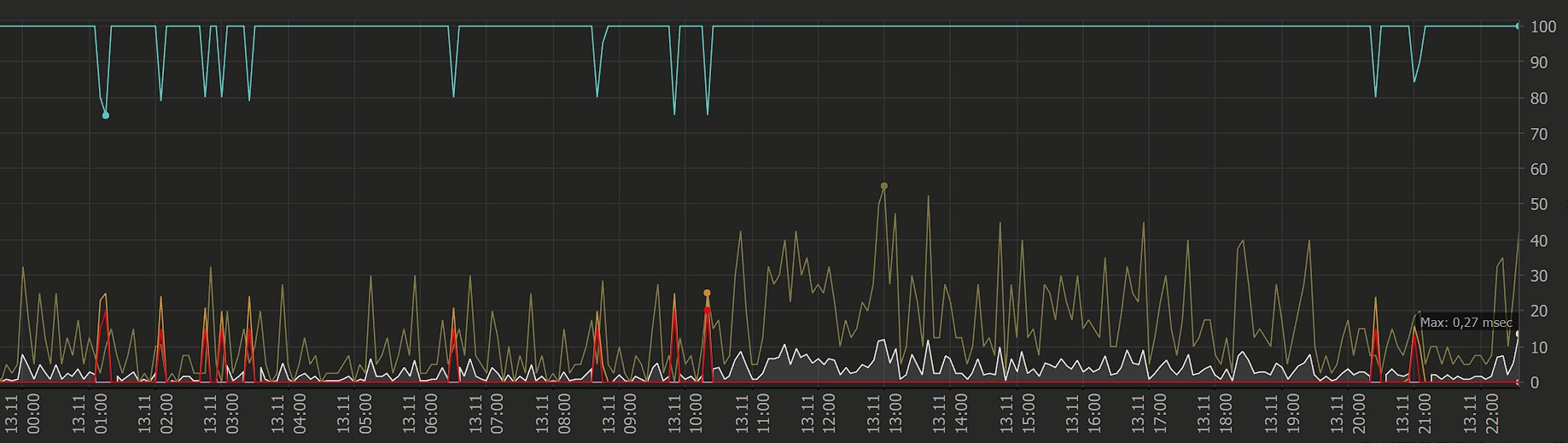
ho diverse "interruzioni" random, ogni tanto lascio aperti dei sensori che puntano al 192.168.1.1 (sagemcom), ogni tanto al DNS TIM1 85.38.28.33, ogni tanto all'1.1.1.1, ogni tanto ad un server netflix... in qualcuno dei momenti in cui non ho connessione devo riavviare il router togliendo corrente perchè non raggiungibile, nella maggior parte dei momenti fa da solo.
Per esempio questo è il sommario per il sagemcom:
Local Probe > Network Infrastructure > sagemcom
Uptime Stats: Up: 98,976 % [02d 22h 36m 11s] Down: 1,024 % [43m 50s]
Request Stats: Good: 98,701 % [16410] Failed: 1,299 % [216]
Questo per cloudflare:
Local Probe > Network Discovery > cloudflare
Uptime Stats: Up: 98,805 % [16h 53m 09s] Down: 1,195 % [12m 15s]
Request Stats: Good: 98,516 % [4050] Failed: 1,484 % [61]
Questo per il dns tim1:
Local Probe > Network Discovery > dns1 tim
Uptime Stats: Up: 99,173 % [16h 59m 30s] Down: 0,827 % [08m 30s]
Request Stats: Good: 98,594 % [2034] Failed: 1,406 % [29]
Il tutto per cercare di capire dov'è il problema. Sono sulla CLLI ROMAITBU.
Dal 29 ottobre ho una segnalazione aperta in corso di approfondimento, il primo operatore disse modem malfunzionante in garanzia da sostituire, il secondo problemi in zona, il terzo mancata uscita per allerta meteo, il quarto entro sera risolvono, il quinto ora ti faccio chiamare e alla chiamata ricevuta mi dice faccio dei controlli e poi niente.
Provo a taggare @loca66 perchè mi sembra tecnico ma ogni consiglio è ben accetto.
Grazie a tutti