SuperKali
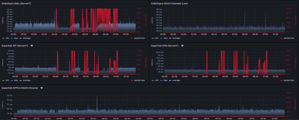
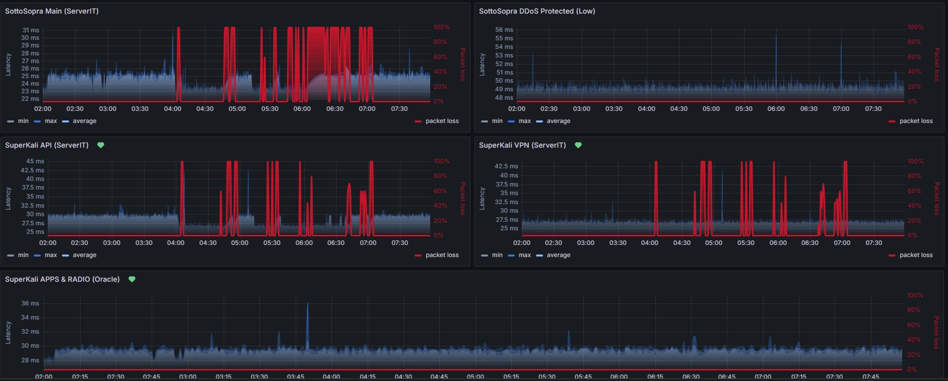
rete aziendale, vari siti e i site2site VPN con partner nostri in Italia ma soprattutto verso AWS down.
Impatto anche su altri SAAS come Salesforce, Jira, Confluence.
assurdo se si guardano i grafici di traffico, o anche quelli sono sbagliati o c'è un impatto davvero super serio (che però direi escludo quasi dato che su downdetector i reclami sono pochi)ö
qualcuno ha un accesso all'aria riservata di MIX dei provider per vedere se ci sono incident in corso? perchè il MIX non ha alcun status page?