Filippo94 ecco un paio di rilevamenti alla solita ora, a qualche minuto di distanza
|------------------------------------------------------------------------------------------|
| WinMTR statistics |
| Host - % | Sent | Recv | Best | Avrg | Wrst | Last |
|------------------------------------------------|------|------|------|------|------|------|
| FASTGATE - 0 | 146 | 146 | 0 | 0 | 16 | 0 |
| 10.9.3.30 - 5 | 123 | 117 | 7 | 21 | 220 | 220 |
| 10.9.105.14 - 6 | 124 | 117 | 7 | 16 | 161 | 27 |
| 10.9.5.161 - 5 | 128 | 122 | 8 | 15 | 83 | 21 |
| 10.254.9.153 - 7 | 120 | 112 | 16 | 23 | 59 | 25 |
| 10.254.20.5 - 6 | 124 | 117 | 17 | 24 | 217 | 25 |
| 93-57-68-98.ip163.fastwebnet.it - 7 | 120 | 112 | 15 | 23 | 135 | 25 |
| 62-101-124-1.fastres.net - 8 | 116 | 107 | 26 | 43 | 293 | 36 |
| 209.85.168.64 - 6 | 120 | 113 | 25 | 33 | 203 | 203 |
| 192.178.104.103 - 6 | 120 | 113 | 26 | 34 | 203 | 203 |
| 142.250.211.29 - 6 | 120 | 113 | 26 | 34 | 263 | 263 |
| dns.google - 8 | 116 | 107 | 24 | 31 | 53 | 31 |
|________________________________________________|______|______|______|______|______|______|
WinMTR v0.92 GPL V2 by Appnor MSP - Fully Managed Hosting & Cloud Provider
|------------------------------------------------------------------------------------------|
| WinMTR statistics |
| Host - % | Sent | Recv | Best | Avrg | Wrst | Last |
|------------------------------------------------|------|------|------|------|------|------|
| FASTGATE - 0 | 278 | 278 | 0 | 0 | 15 | 2 |
| 10.9.3.30 - 6 | 232 | 220 | 6 | 18 | 470 | 29 |
| 10.9.105.14 - 6 | 232 | 220 | 7 | 21 | 462 | 12 |
| 10.9.5.161 - 5 | 235 | 224 | 7 | 14 | 126 | 9 |
| 10.254.9.153 - 6 | 231 | 219 | 15 | 24 | 286 | 26 |
| 10.254.20.5 - 6 | 227 | 214 | 15 | 24 | 286 | 27 |
| 93-57-68-98.ip163.fastwebnet.it - 5 | 235 | 224 | 15 | 25 | 286 | 27 |
| 62-101-124-1.fastres.net - 5 | 239 | 229 | 26 | 47 | 355 | 32 |
| 209.85.168.64 - 5 | 239 | 229 | 24 | 36 | 478 | 28 |
| 192.178.104.103 - 5 | 235 | 224 | 25 | 36 | 469 | 32 |
| 142.250.211.29 - 6 | 231 | 219 | 25 | 36 | 469 | 32 |
| dns.google - 5 | 235 | 224 | 24 | 32 | 223 | 32 |
|________________________________________________|______|______|______|______|______|______|
WinMTR v0.92 GPL V2 by Appnor MSP - Fully Managed Hosting & Cloud Provider
Uno speedtest fatto durante questi primi due mi ha detto che il mio download era di 20Mbps (in altri orari è attorno ai 60).
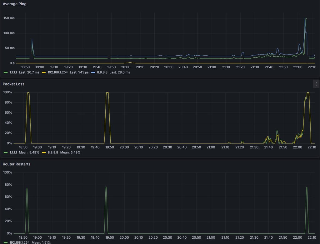
Ne ho anche altri due, questi sono stati registrati durante il picco di perdita di pacchetti, che di solito succede quasi ogni giorno alle 10 di sera puntuali (e anche oggi è stato così):
|------------------------------------------------------------------------------------------|
| WinMTR statistics |
| Host - % | Sent | Recv | Best | Avrg | Wrst | Last |
|------------------------------------------------|------|------|------|------|------|------|
| FASTGATE - 0 | 227 | 227 | 0 | 0 | 6 | 0 |
| 10.9.3.30 - 7 | 182 | 170 | 5 | 27 | 450 | 9 |
| 10.9.105.14 - 11 | 162 | 145 | 8 | 19 | 183 | 11 |
| 10.9.5.161 - 11 | 162 | 145 | 6 | 27 | 450 | 8 |
| 10.254.9.153 - 10 | 166 | 150 | 15 | 29 | 272 | 22 |
| 10.254.20.5 - 9 | 170 | 155 | 15 | 28 | 319 | 22 |
| 93-57-68-98.ip163.fastwebnet.it - 10 | 166 | 150 | 15 | 25 | 255 | 21 |
| 62-101-124-1.fastres.net - 10 | 166 | 150 | 25 | 51 | 414 | 34 |
| 209.85.168.64 - 12 | 158 | 140 | 25 | 44 | 397 | 28 |
| 192.178.104.103 - 9 | 170 | 155 | 26 | 40 | 413 | 34 |
| 142.250.211.29 - 9 | 170 | 155 | 26 | 42 | 297 | 34 |
| dns.google - 12 | 158 | 140 | 23 | 38 | 331 | 26 |
|________________________________________________|______|______|______|______|______|______|
WinMTR v0.92 GPL V2 by Appnor MSP - Fully Managed Hosting & Cloud Provider
Alle 10 di sera puntuali succede questo, e praticamente l'internet smette di funzionare finché non riavvio il modem:
|------------------------------------------------------------------------------------------|
| WinMTR statistics |
| Host - % | Sent | Recv | Best | Avrg | Wrst | Last |
|------------------------------------------------|------|------|------|------|------|------|
| FASTGATE - 0 | 73 | 73 | 0 | 0 | 5 | 0 |
| 10.9.3.30 - 74 | 19 | 5 | 12 | 137 | 367 | 26 |
| 10.9.105.14 - 74 | 19 | 5 | 27 | 141 | 284 | 27 |
| 10.9.5.161 - 89 | 17 | 2 | 15 | 105 | 196 | 196 |
| 10.254.9.153 - 78 | 18 | 4 | 27 | 91 | 277 | 277 |
| 10.254.20.5 - 84 | 18 | 3 | 31 | 230 | 399 | 399 |
| 93-57-68-98.ip163.fastwebnet.it - 78 | 18 | 4 | 23 | 135 | 277 | 277 |
| 62-101-124-1.fastres.net - 78 | 18 | 4 | 35 | 250 | 539 | 65 |
| Destination host unreachable. - 95 | 18 | 1 | 0 | 44 | 44 | 44 |
| Destination host unreachable. - 84 | 18 | 3 | 34 | 343 | 539 | 456 |
| Destination host unreachable. - 84 | 18 | 3 | 35 | 343 | 539 | 456 |
| Destination host unreachable. - 95 | 18 | 1 | 0 | 433 | 433 | 433 |
|________________________________________________|______|______|______|______|______|______|
WinMTR v0.92 GPL V2 by Appnor MSP - Fully Managed Hosting & Cloud Provider
da cmd con ping vedo questo:
Request timed out.
Reply from 1.1.1.1: bytes=32 time=23ms TTL=57
Reply from 1.1.1.1: bytes=32 time=26ms TTL=57
Reply from 1.1.1.1: bytes=32 time=204ms TTL=57
Reply from 1.1.1.1: bytes=32 time=42ms TTL=57
Reply from 1.1.1.1: bytes=32 time=30ms TTL=57
Request timed out.
Request timed out.
Request timed out.
Request timed out.
Request timed out.
Request timed out.
Reply from 100.109.88.196: Destination host unreachable.
Request timed out.
Reply from 100.109.88.196: Destination host unreachable.
Request timed out.
Reply from 100.109.88.196: Destination host unreachable.
Request timed out.
Reply from 1.1.1.1: bytes=32 time=501ms TTL=57
Reply from 1.1.1.1: bytes=32 time=256ms TTL=57
Reply from 1.1.1.1: bytes=32 time=109ms TTL=57
Reply from 1.1.1.1: bytes=32 time=20ms TTL=57
Request timed out.
Request timed out.
Reply from 1.1.1.1: bytes=32 time=20ms TTL=57
Reply from 1.1.1.1: bytes=32 time=22ms TTL=57
Request timed out.
Request timed out.
Request timed out.
A quel punto ho spento e riacceso il modem e ha iniziato a funzionare di nuovo normalmente. Facendo uno speedtest dopo il restart vedo di nuovo velocità normali.
Grafico del packet loss (ormai è mia abitudine restartare prima delle 19 e prima delle 20 perché so che altrimenti inizia a morire proprio quando mi serve):
