Eduardx ImFound Ci sono problemi con il sito? Fino a poco tempo fa funzionava o sbaglio? Ora non lo apre più.
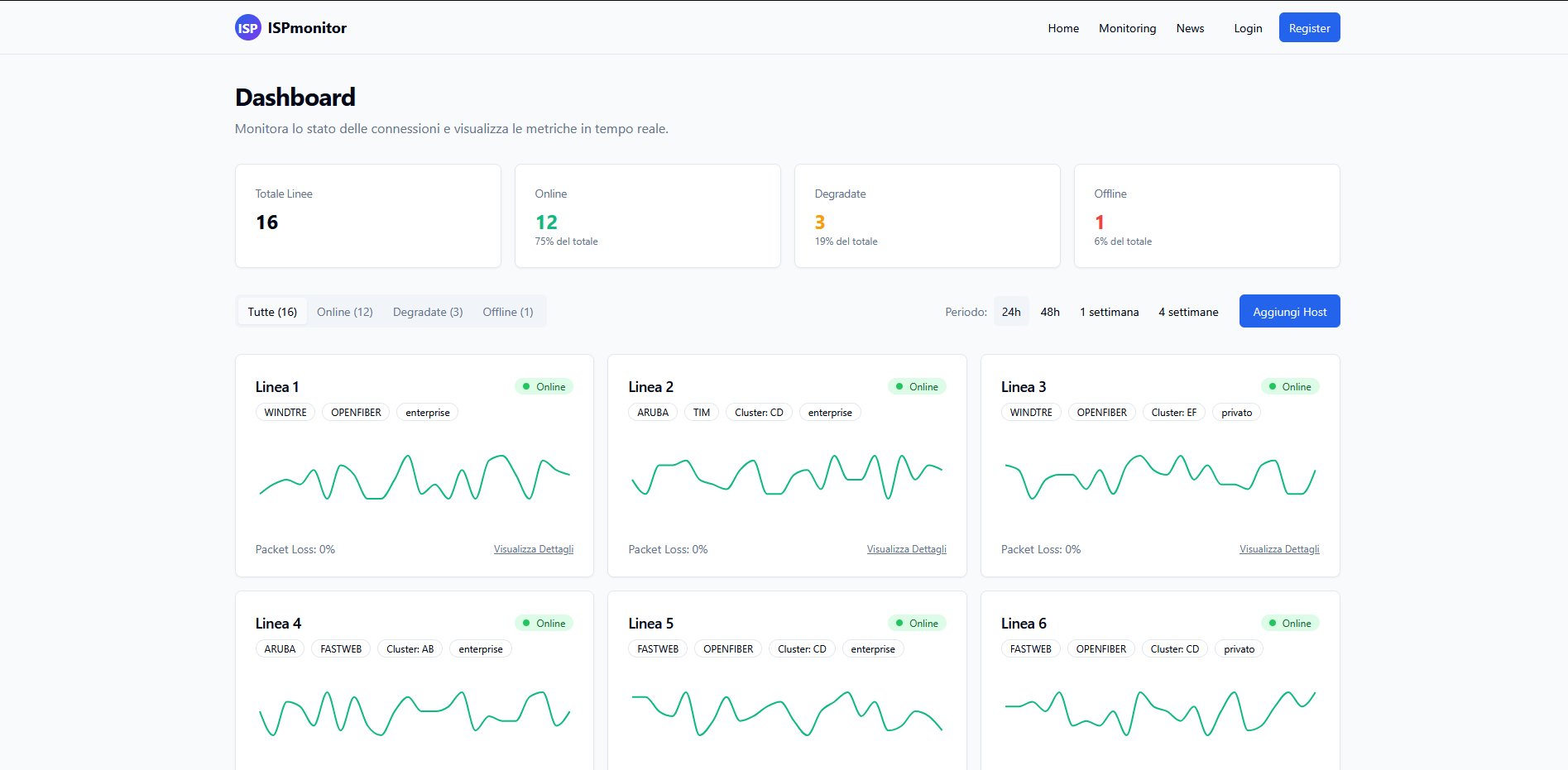
ImFound Ciao a tutti! Perdonatemi per l'assenza ma sono stato molto impegnato negli ultimi mesi Volevo aggiornarvi che lo sviluppo continua e non manca molto! Vi mando qualche screenshot del concept attuale, fatemi sapere che ne dite! Rinnovo la richiesta per persone che sarebbero interessate ad aiutare nello sviluppo del progetto! Attualmente il backend è in Golang, mentre il front in React
Matwolf ImFound Rinnovo la richiesta per persone che sarebbero interessate ad aiutare nello sviluppo del progetto! Attualmente il backend è in Golang, mentre il front in React Ciao! In che modo si può essere utili al progetto? Hai un repo pubblico?
Wttx ImFound Molto interessante; (se posso chiedere due informazioni): È in fase di sviluppo un software / programma per monitorare la connessione e invia i dati a ISPMonitor? È in fase di prova il monitoraggio anche delle reti internet via satellite (ad esempio StarLink)?
giuse56 ImFound Mi spieghi come funziona? Io ti metto l’ip della mia linea e tu la tieni monitorata facendo degli ICMP regolari sulla mia linea? Ma funziona anche con un indirizzo in CG-NAT o MAP-E (quindi ip condiviso) ?
ImFound Matwolf Ciao, per ora la repo non è ancora pubblica (prima di renderla pubblica vorrei almeno avere una v1 totalmente funzionante), quindi sarebbe un gruppetto dove ci lavoriamo insieme 😉
Matwolf ImFound Dove posso contattarti? Il progetto mi interessa, ma devo capire se posso esserti utile in qualche modo 😉
ImFound Matwolf ciao, se hai telegram: @AlessioCairoli, altrimenti mail: alessio@cairo.li cravatta con smokeping non era più mantenibile... tornerà online non appena è pronto il nuovo sistema 🙂